Brandon Nance

Software Engineer

I build tools, apps, and digital experiences that solve real problems.

About Me

I'm a software engineer based in Richland, WA. I specialize in building clean, full-stack applications—from intuitive front-ends to robust backends and APIs. Whether it's a forecasting tool, a real-time GPS tracker, or an automated task scheduler, I focus on making software that works well and feels right.

Outside of code, I'm driven by curiosity and always exploring new ideas. I have a deep background in media production and drone cinematography, and I bring that same attention to craft into everything I build. When I'm not working, I'm probably exploring God's creation with my wife Erika and our dog Ash.

Projects

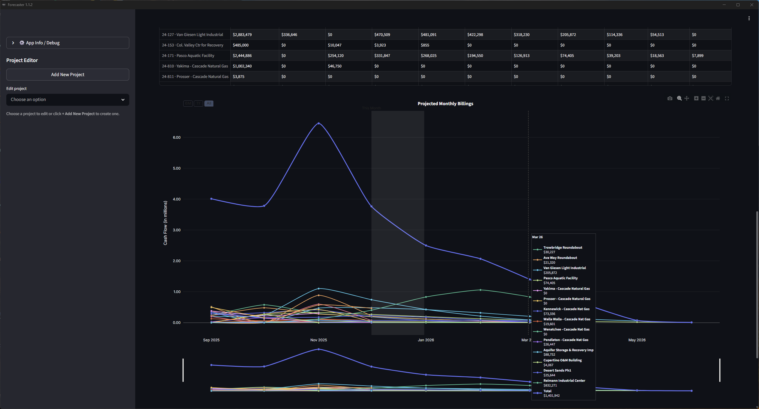
ForeSyt app screenshot

ForeSyt

Next.js/TypeScript Tailwind CSS Supabase PostgreSQL GitHub Vercel

ForeSyt was built to give leadership and project teams real-time visibility into how active projects impact the business as a whole. The platform models project lifecycles, cash flow timing, and resource allocation to produce accurate, forward-looking forecasts. Project data such as contract value, duration, billing curves, and crew assignments are combined into a unified system that continuously updates as inputs change. Behind the scenes, ForeSyt aggregates and normalizes this data to generate clear monthly projections and scenario-based insights. By having this information always up to date, executives, project managers, and superintendents can make faster, more confident decisions—reducing uncertainty, improving planning, and aligning operations with financial reality.

Vehicle tracker app screenshot

Vehicle Tracker

Angular RxJS NestJS/TypeScript TypeORM PostgreSQL

Real-time GPS tracking for nearly 200 vehicles and pieces of equipment. Integrates Caterpillar and Samsara APIs, then uses a haversine function to determine which project each asset is closest to. Superintendents no longer have to guess where equipment is, making mobilization faster and saving the company real money.

Task scheduler app screenshot

Task Scheduler

Angular TailwindCSS NestJS/TypeScript TypeORM SQLite

A full-stack job scheduling system with JWT authentication and role-based access control. Supports third-party integrations via API hooks, real-time status tracking, and robust error handling—built for reliable, automated task execution with complete visibility.

Skills & Expertise

Full-Stack Development Workflow Automation API Design Cloud Architecture AI / ML Data Tools
Python JavaScript TypeScript C++ Java Ruby on Rails React Next.js Angular Node.js NestJS RxJS TailwindCSS PostgreSQL SQLite Supabase TypeORM Pandas Streamlit Docker Kubernetes Cloudflare Vercel Render Scripting Automation API Development Cloud Architecture AI

Get in touch

Let's work together.

Reach out directly — I'd love to hear what you're working on.

Phone

903-238-4879

Location

Richland, WA